PRODUCTION AUTOMATION

2026

United States

From 4-Hour On-Call Firefighting to 23-Second AI Detection, Without Waking a Single Engineer

🤖 67% incidents auto-resolved · 99.90% uptime maintained · MTTR cut to 14 minutes

Client

SaaS Startup

Timeline

4 Weeks

My Role

Lead AI & DevOps Architect

Status

✓ Live & Deployed

— PROJECT SCREENSHOTS — HOVER TO PAUSE —

Screenshot 1
Screenshot 2
Screenshot 3
Screenshot 4
Screenshot 5
Screenshot 6
Screenshot 7
Screenshot 8

WALKTHROUGH VIDEO

Watch the Full System Running Live

A complete screen recording showing the pipeline from git push to zero-downtime production deploy. Includes Grafana dashboard reacting in real time

— THE PROBLEM

What Was Breaking Before I Arrived

Engineers were being woken up at 2 AM for alerts that resolved on their own, no filtering, no intelligence

When real incidents hit, diagnosis was pure guesswork. Copy-pasting logs into Slack hoping someone knew the answer

Critical production incidents sat unacknowledged for 3–4 hours before anyone escalated

Payment API failures caused cascading timeouts with no automated detection, just angry customer tickets arriving first

No runbooks. No post-mortems. No pattern visibility. Every incident felt like the first time

Escalations to leadership happened over WhatsApp, no structure, no timestamps, no accountability

— MY SOLUTION

What I Built — Step by Step

01

AI Detection Engine

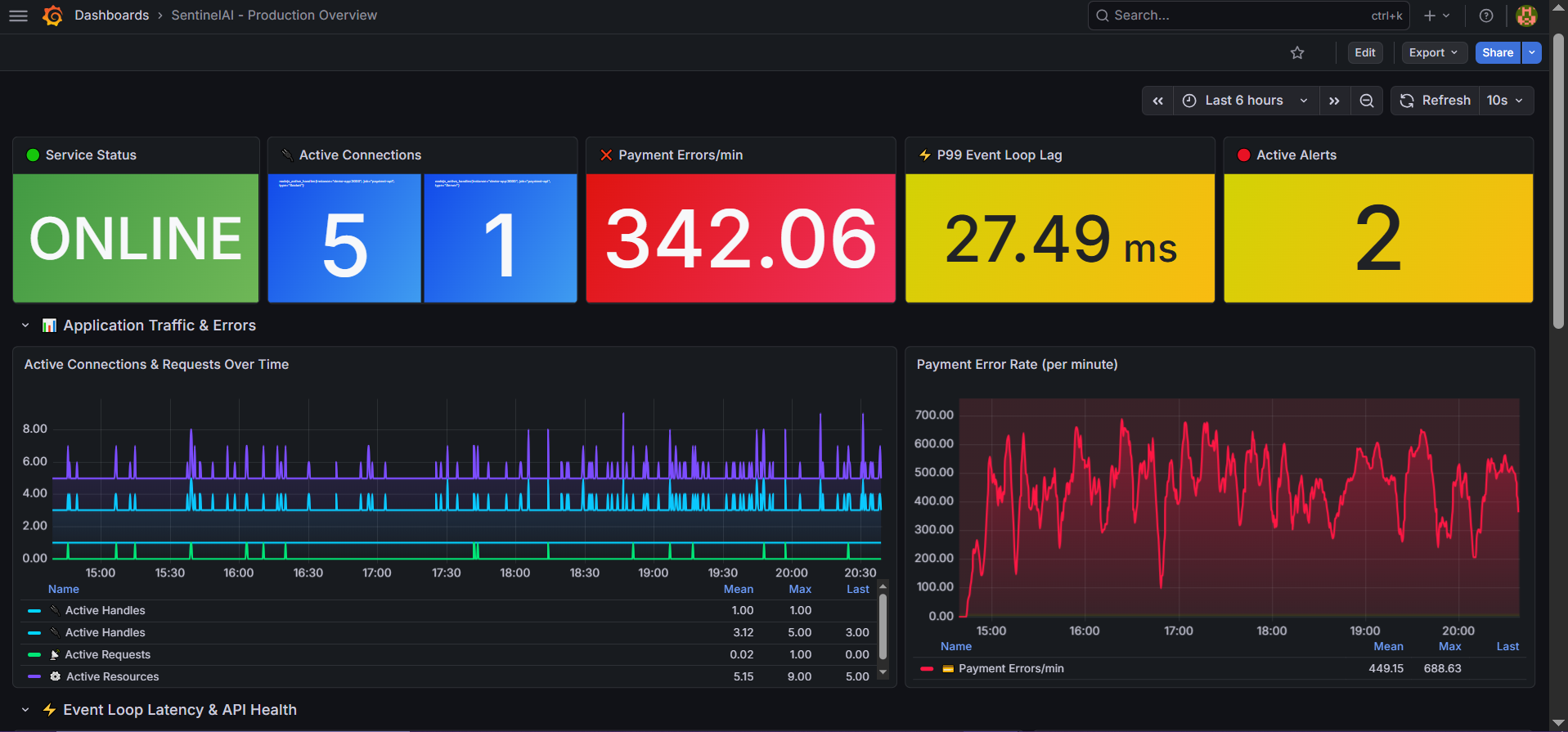
Prometheus alert rules fire within 30 seconds of anomaly. SentinelAI ingests metrics, Loki logs, and historical context simultaneously, no human needed to notice something is wrong.

02

Claude AI Diagnosis

Every alert triggers a Claude-powered root cause analysis. The bot delivers a structured report: probable cause, confidence level, immediate action steps with exact kubectl commands, and escalation recommendation, in one Slack message.

03

Smart Escalation Ladder

n8n escalation monitor checks unacknowledged incidents on a schedule. After threshold, team gets reminded. After longer, manager gets pinged. After critical threshold, CTO receives a formal escalation. All automatic, all logged.

04

Auto-Remediation + Full Audit Trail

67% of incidents are resolved autonomously. Every incident generates a Jira ticket, updates a Notion runbook, and gets logged to incident history. Weekly AI-written reports land in Slack every Monday at 9 AM.

— The Results

What Changed After Delivery

0 s

MEAN DETECTION TIME

From hours of manual monitoring

0 %

AI AUTO-RESOLUTION RATE

Incidents closed without human action

0 min

MEAN TIME TO RESOLVE

Down from 4+ hour war rooms

0 %

Availability

Maintained across all incidents

— Stack Used

Tools & Technologies

Prometheus

Grafana

n8n

Slack

Claude AI (Anthropic)

Slack

Jira

Notion

Node.js

Docker

Webhooks

Loki

Python

— Client Feedback

What the Client Said

★★★★★

Before SentinelAI, our on-call rotation was a nightmare. Engineers were getting paged at 3 AM for things that weren’t even real incidents. Since deployment, 67% of alerts resolve themselves before anyone wakes up. The AI diagnosis messages in Slack are so detailed that even our junior devs know exactly what to do. Bisma didn’t just build us a bot, she gave our team their nights back.

JW

James Whitfield

CTO · FinTech Startup · United States

Verified

Have a similar challenge?

Let's talk about your infrastructure

I read every message personally. No templates. No sales pitch.

Get 30% off your first purchase

X